数据质量管理平台免费版 查看详情
400-800-9577 400-800-9577
产品
解决方案
典型案例
赋能体系
资源中心
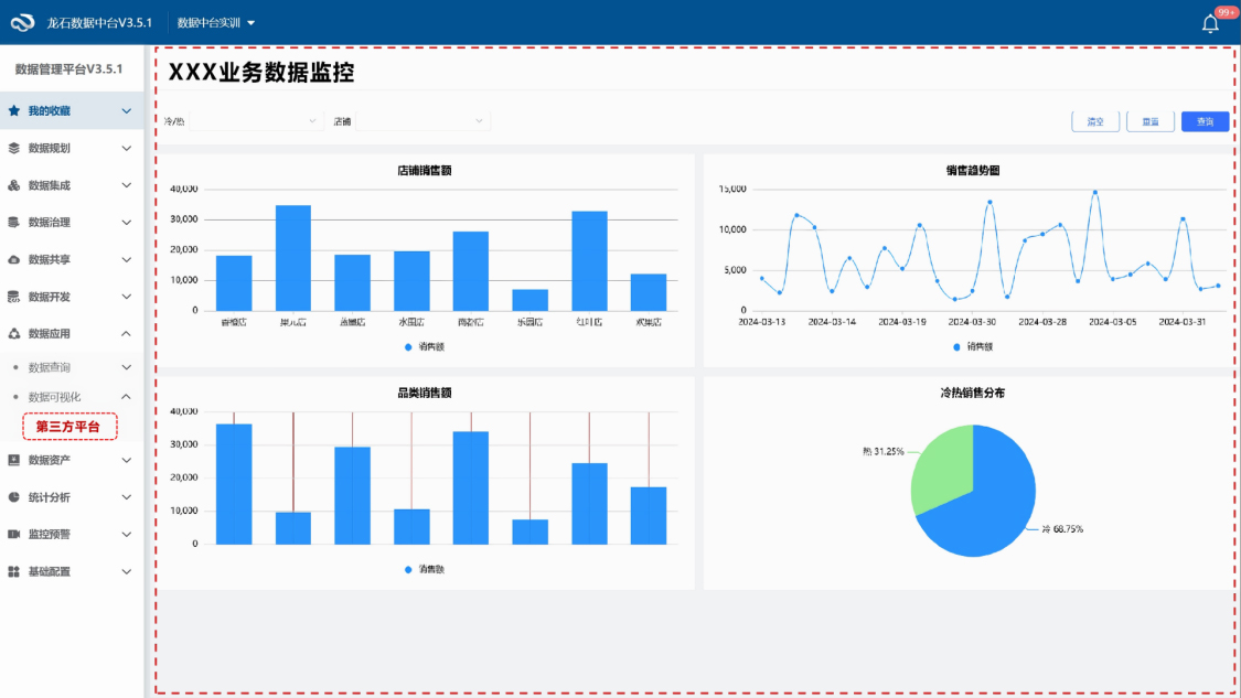
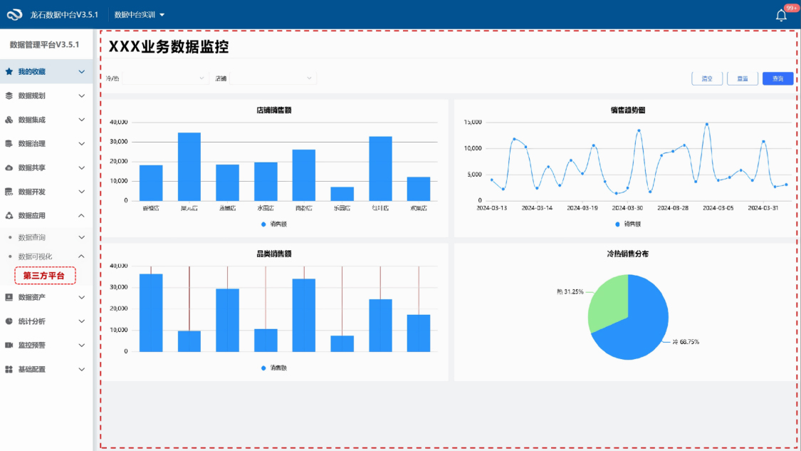
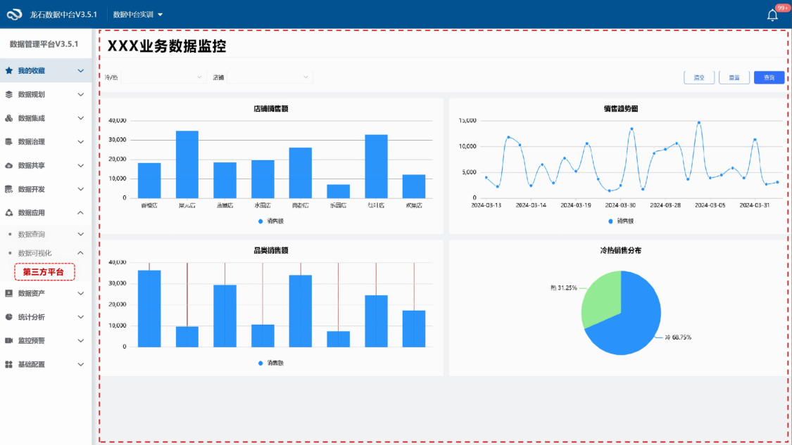
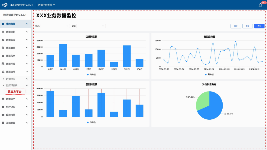
涉及模块:
数据源
数据归集
数据清洗
数据可视化

龙石数据中台V3.5.1焕新升级|支持二开功能接入

视频简介

龙石数据中台新增第三方平台接入功能,简化了二开流程,实现新功能无缝集成,提升数据管理效率。

视频内容

我们的很多客户有二开的需求,究其根源,无非是为了自我拓展数据中台的能力,这样也能更好地完成数据管理的工作。
常见的解决思路是开发一个独立系统,跳转查看。鉴于这样操作的不便利性,我们数据中台新增了支持第三方平台接入的功能。
首先按照我们的开发规范,独立开发一个新功能,然后简单配置,即可将这个新功能,设置为数据中台的一个菜单项,无缝接入数据中台。这样用户就可以按照自己的需求,来拓展新功能和新服务。
解决数据的质量问题和标准问题

【图(1)】

数据中台

一站式数据中台解决方案,助力政企构建数据驱动的智能决策体系

了解更多

龙石数据治理赋能体系

产品

提供治理工具

了解详情

培训

提供方法培训

了解详情

陪跑

指导样板工程

了解详情

《数据治理实战指南》

提供实施工具包

了解详情
微信咨询
微信咨询
苏州龙石信息科技有限公司微信公众号
电话咨询
电话咨询
400-800-9577
预约演示
预约演示
资料下载
资料下载
预约演示
资料下载

想了解数据治理如何落地?

预约演示
免费咨询